This guide assumes you have already created a dashboard. If you haven’t done
that yet, check out our guide on how to create your first dashboard
here.
With SQL (SQLEditor)
Create a report with SQL
No Code (ReportBuilder)
Create a report from a user interface
With SQL (SQLEditor)
The SQL Editor is a powerful SQL-based code editor that you can use in your product to help your users create and edit their own reports.
1. Enter a query or ask AI
Use the code editor to enter a SQL query. Alternatively, you can also use the text box to ask AI to write a SQL query for you using your available schemas. When you’re finished with your query, clickRun Query to execute that query against your database.
2. Edit your query
Take a look at the response table to make sure the data was what you expected. If it isn’t, you can either manually update the SQL query using the code editor or you can use the text box again to have the AI fix the query. If the query didn’t work at all, you can also have the AI automatically fix the broken query by clickingFix with AI:

3. Edit the chart
Once you are satisfied with your query and the query results, clickAdd to dashboard in the bottom right to turn the query into a report.

No Code (ReportBuilder)
The Report Builder is an easy-to-use, AI-enabled query creation tool that you can use in your product to allow nontechnical users to create and edit their own reports without knowing SQL.
1. Create a report or ask AI
To create a report using the ReportBuilder, you can either ask AI to generate a report for you or use the interface on the left sidebar to select columns.2. Edit the report
Once you have a report that is populated with data, you can edit the report using AI or the left sidebar. To apply a filter, simply select the column you wish to filter against and then how you would like to filter (the options change based on the type of the column). To apply one- or two-dimensional groupings or aggregations you can add a pivot which will orient your data based on the columns and aggregation type you select. You can sort the data in the report by one or more columns using the sort feature and you can limit the number of rows returned in the report using the limit feature.3. Edit the report
Once you are satisfied with your query and the query results, clickAdd to dashboard in the bottom right to turn the query into a report.

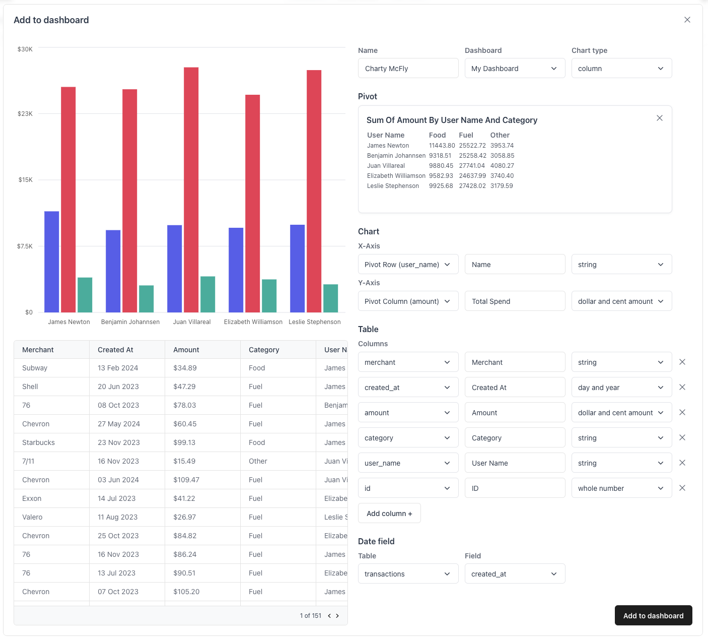
Editing a Report
Once you have created a query, you can edit the resulting chart before adding it to your dashboard. You can edit the name of the chart, the dashboard this chart should belong to, the chart type, and much more. When used in an embedded flow where the dashboard is known ahead of time, developers can pre-select this dashboard and the option will be hidden in this form.
Pivots
Editing queries with SQL gives you fine-grain control over your data, but you can also add a pivot to the result of the query to apply extra groupings or breakdowns to get exactly the information you want.Chart Axis
You can update the axis information for each chart by selecting which columns to use for each axis, what labels to give those columns (defaults to the name of the column), and the formatting type that should be applied to values for that axis.Table Info
In Quill, every chart is backed by a SQL query. The results of that query are represented as a table which can be useful for reporting or sharing with other teams. Similar to the chart axis you can change the columns, labels, and formatting applied to this table.Date Field
For dashboards with date filters, you can select which date field to use for this query. This column will be used when filtering all charts on that dashboard by a common date filter automatically.Organization Access
By default, this chart will only be visible for your current organization (in this case, “Acme”) but you can make this chart visible to all organizations by toggling the organization access toggle. This option can also be disabled.Next Steps
With chart and a dashboard, you’re ready to start using Quill. If you’d like, you can also add a new virtual table to give Quill access to even more data for making reports!Create a virtual table
Add a SQL view with Quill in less than a minute.

